Система учета рабочего времени сотрудников: как увеличить продуктивность и оптимизировать рабочие процессы персонала
Внедрите инновационное решение для управления рабочим временем ваших сотрудников.

Система учета рабочего времени: что такое, для чего нужна

Система учета рабочего времени — это инструмент для автоматического мониторинга и анализа времени, которое сотрудники тратят на выполнение рабочих задач. Она отслеживает активность на компьютерах и мобильных устройствах, фиксирует время работы, перерывов и выполнения заданий. 

С помощью такой системы компании получают точные данные о продуктивности сотрудников, могут оптимизировать процессы и повысить общую эффективность работы команды, не нарушая личные границы сотрудников.

Кому нужна система учета рабочего времени

💼 Руководителям и менеджерам, которым важно отслеживать производительность и эффективность команды.

💡 HR-специалистам, которые хотят улучшить процессы оценки и мотивации сотрудников.

🏢 Компаниям, внедряющим цифровизацию и автоматизацию своих бизнес-процессов.

👥 Предпринимателям и владельцам бизнеса, стремящимся повысить продуктивность и оптимизировать время работы сотрудников.

Популярные системы учета рабочего времени

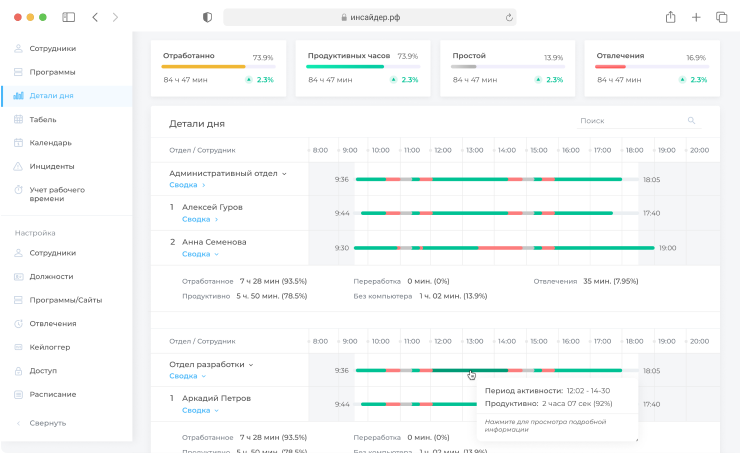
Интерфейс систем учета рабочего времени

Как работает СУРВ

Демодоступ
Заполните форму для получения доступа у панели администрирования, 14 дней вам доступен весь функционал для тестирования бесплатно
Установка агента
Скачайте и установите компоненты (агенты) на нужные компьютеры и мобильные устройства.
Система готова к работе!
Система уже собирает статистику. Вам осталось его настроить под свои задачи

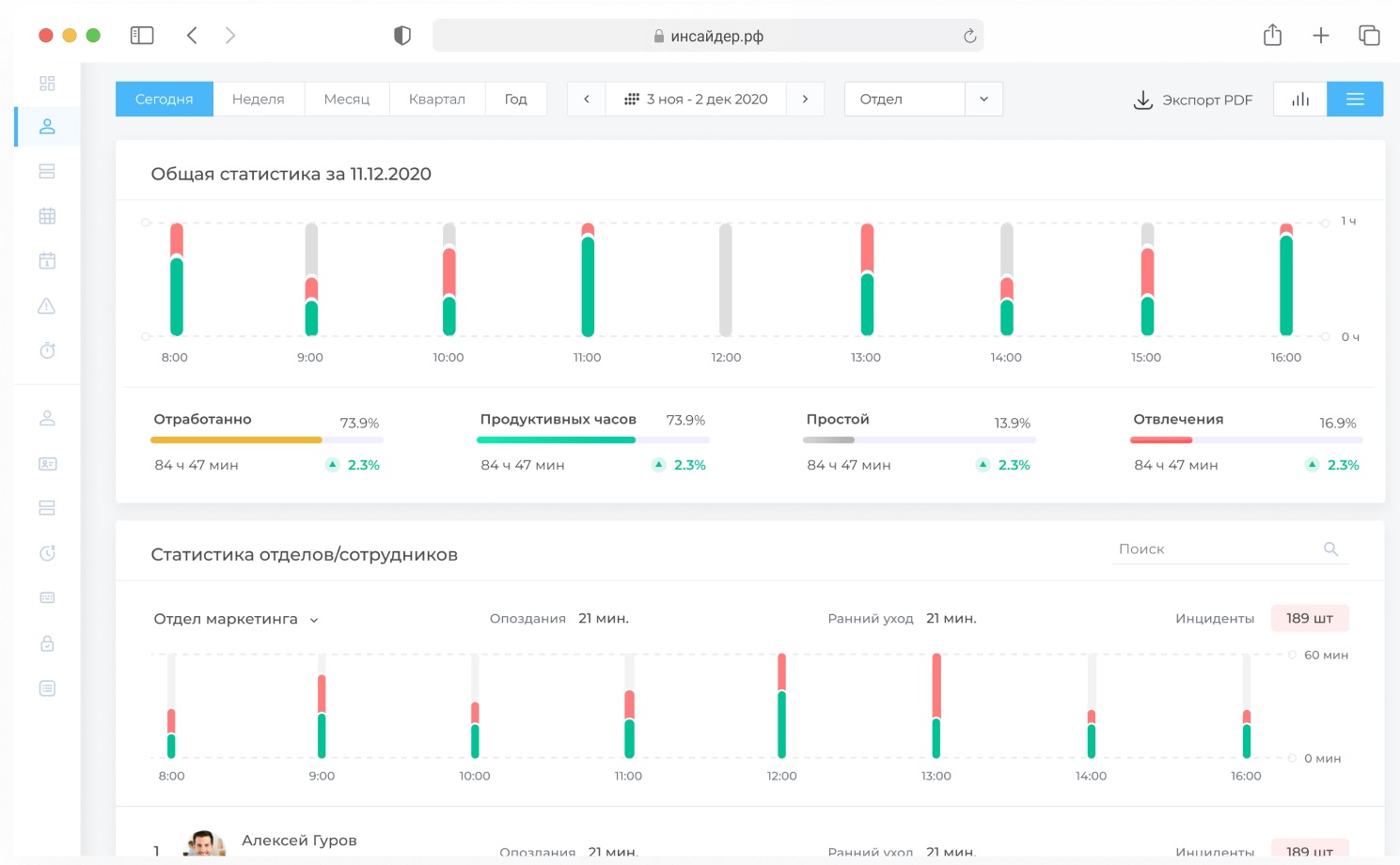
Контроль и оценка эффективности команды

Возможности систем учета рабочего времени

Онлайн-мониторинг сотрудников
Онлайн мониторинг сотрудников


Покажет, чем сотрудники занимаются на рабочем месте, определит неравномерную загрузку персонала, позволит выявить действия вредящие компании, а также контролировать удаленных сотрудников.


    Снимки экранов сотрудников
    Скриншоты экранов сотрудников


    Снимки экрана позволяют зафиксировать все действия сотрудника за компьютером в течение рабочего дня. Снимки сохраняются на вашем сервере. За счет этого можно легко найти пример взаимодействия сотрудника с конкретной программой, а также расследовать нарушения информационной безопасности и трудовой дисциплины.


    Учет рабочего времени сотрудников
    Учет рабочего времени


    Фиксирует время прихода и ухода, опоздания и отвлечения. Программа ведет учет рабочих часов и формирует отчеты для руководителя, которые отображают эффективность персонала за установленный период.

    Анализ продуктивности сотрудников
    Анализ продуктивности сотрудника

    Позволит выяснить, насколько продуктивен персонал в рабочее время. Вы узнаете, занимаются ли сотрудники своими задачами или сидят в соцсетях, берут подработки и т. д.

    Кейлоггер
    Кейлоггер
    Кейлоггер – это программа для перехвата нажатия клавиш на рабочих компьютерах подчиненных. Вы сможете не только просматривать нажатия всех клавиш, но и видеть снимки активности для понимания контекста.
    Безопасность
    Безопасность

    Дает возможность автоматически контролировать запуск нежелательных приложений и посещения запрещенных сайтов.
    Использование программ и сайтов
    Анализ использования программ и сайтов

    Позволяет руководителю узнать, с какими сайтами и программами работал сотрудник в течение дня и сколько он затратил на это времени.

    Подберем систему учета рабочего времени


    Заполните форму и получите бесплатную консультацию по подбору системы!
    Подбор системы учета рабочего времени
    Начните прямо сейчас - Увеличьте продуктивность вашего бизнеса с системой учёта рабочего времени!
    Name
    Email
    Phone
    Имя
    Телефон
    E-mail
    Отлично!

    Тарифные планы

    Скидка до 20% на все тарифы до 15.03.2025
    Trial
    Количество пользователей (агенты) - 5
    • Табель учета рабочего времени
    • Контроль опозданий и ранних уходов
    • Хронометраж рабочего дня
    • Календарь событий
    • Учет переработки
    • Keylogger
    • Настройка доступа для сотрудников
    На 14 дней бесплатно
    Lite Cloud
    Количество пользователей (агенты) - 20
    • Мониторинг программ
    • Мониторинг сайтов и приложений
    • Учет системных событий
    • Оценка продуктивности
    • Снятие скриншотов экрана
    • Мониторинг поисковых запросов
    • Мониторинг мобильных устройств
    • Скриншоты экрана смартфона
    • Отслеживание геолокации устройства
    Standart Cloud
    Количество пользователей (агенты) - 60
    • Многоуровневая структура компании
    • Скрытый режим работы
    • Наличие API
    • Интеграция с Active Directory

    Часто задаваемые вопросы про СУРВ

    Мы подготовили ответы на самые распространённые из них, чтобы вам было проще разобраться с функционалом и понять, как система поможет оптимизировать работу вашей команды.
    Как работает система учёта рабочего времени?
    Система отслеживает активность сотрудников на компьютерах и мобильных устройствах: время, проведённое в приложениях, на веб-сайтах, а также количество и продолжительность перерывов. Собранные данные анализируются и предоставляются в виде отчётов, чтобы вы могли оценить продуктивность работы и оптимизировать бизнес-процессы.
    Можно ли использовать систему на мобильных устройствах?
    Да, система учета рабочего времени поддерживает работу как на стационарных компьютерах, так и на мобильных устройствах (смартфонах и планшетах). Это особенно удобно для тех сотрудников, кто работает в полевых условиях или удалённо.
    Как обеспечить конфиденциальность данных сотрудников?
    Все системы гарантируют высокий уровень безопасности. Все данные шифруются и хранятся в защищённом облаке. Соблюдаются все нормы защиты персональных данных, чтобы ваши сотрудники чувствовали себя комфортно, а вы могли быть уверены в их безопасности.
    Можно ли настроить систему под нужды моего бизнеса?
    Да, системы полностью адаптируемые. Вы можете настроить отчёты, уведомления и алгоритмы для отслеживания задач и времени по специфике вашего бизнеса. Все системы гибки и легко интегрируются в существующие процессы.
    Что делать, если сотрудник не использует систему?
    В таком случае система автоматически отслеживает отсутствие активности и уведомляет о возможных нарушениях. Вы сможете принять меры и поддерживать дисциплину в команде, не нарушая личные границы сотрудников.
    Как понять, насколько эффективна система?
    Система предоставляет детализированные отчёты, которые показывают, сколько времени сотрудники тратят на задачи, какие приложения используются и какие перерывы совершались. С помощью аналитики вы сможете оценить производительность, выявить слабые места в работе и оптимизировать процессы.
    Как начать использование системы?
    Свяжитесь с нами и получите бесплатный демо-доступ системы учета рабочего времени. Вы сможете протестировать все функции и оценить, как система может помочь в управлении рабочим временем вашей команды.
    Как система помогает выявить непродуктивных сотрудников?
    Система отслеживает время, проведённое на нерелевантных задачах или бесполезных веб-сайтах. Она помогает выявить «узкие места», когда сотрудник тратит больше времени на нерабочие действия, а не на выполнение задач, и предоставляет информацию для принятия решений.
    Могу ли я получить помощь при настройке системы?
    Наши специалисты помогут вам с настройкой системы и адаптацией её под ваши нужды. Мы также проводим обучающие вебинары.
    www xaxx indaporn.com telugusexvidieos didid freepornfinder.info assamese sax video طياز الشوارع frenvis.com شرميط مصرية xxx 3 gp homemadeporntrends.com sex xvideos2 maratiporn hindi-porno.com desi srx
    dasi sxe video pimpmovs.info desi boobs videos breast milk xnxx redpornvideos.net indin sexy vedio hot naked indian boys indianpussyporn.com sonagachi red light area in kolkata indian fucking white stepmomporntrends.com popcornhd tamil sex video player hardcoreporntrends.com indian dan bilzerian
    شراميط للنيك arabpornxxx.com نيك ايطالى سكس مصرى مراهقات pornturkce.com بينيك اخته صور سكس تجسس houmar.com ينيك زميلته fresh choot pornjob.net xxxxcoc سكس شواذ مترجم freearabianporn.com سكس مجنى